こんにちは。株式会社アンタス、コーポレートスタッフの村田です。アンタスでは日々いろいろな開発を行っていますが、今回は、昨年10月にリリースした自社サービスの開発エピソードについてお話したいと思います。
▼運用保守業務
WEBサービスは今や24時間365日普通に利用できて当たり前の世の中です。普段便利に利用しているWEBサービスやアプリケーションですが、何か不具合が起こるとすぐに「ただいまメンテナンス中」「○○の事象につきご迷惑をおかけしております」など通知が来て、その事象によりますが、不具合が解消されて、また当たり前のようにWEBサービス・アプリケーションを利用できるようになってますよね。
その不具合対応は監視ツールを利用して、アラートメールや通知を受け取った担当者がメール(アラート)の内容を確認、対応手順に沿って対応をしていることをご存知でしょうか?この業務がまさに運用保守業務で、重要で欠くことのできない“裏側”の仕事です。しかし、運用保守業務があるからこそ、今まさに使っている、そのアプリケーション(Wantedlyもそうですよね)が当たり前に使えるのをご存知でしょうか?
アンタスには、その裏方の大黒柱とも言える運用保守業務を24時間365日対応できる部門があります。運用保守の日々の業務では、手作業で行っていることがまだまだあります。その一部をご紹介します。
まずはメールの受け取り。メーラーに何通もアラートメールがもし飛んできたら…。その中から重要なアラートメールを探すのって大変ですよね。でも探したり、対応するのは担当者。何通ものアラートメールを仕訳して確認しているのです。
そして、担当者が1名ではなく複数いた場合、誰がどのアラートメールの対応をしているのか、別途確認や共有することが必要になります。
そしてそして、対応方法。対応手順に沿って対応はするものの、そのアラートに対応する手順を探して対応しないとなりません。Excel等のツールに記載されているパターンが多いので、その中から探し対応する。手慣れた人だと、すぐ見つけられるかもしれませんが、不慣れな人や滅多に出ないアラートだと対応手順を探すのも一苦労ですよね。
そこでアンタスでは、この手作業を自動化することで運用保守業務の負担とミス、そしてコストまでを下げてしまおうと、自動化ツールを開発しました。
▼新サービス「OpsAid」(オプスエイド)
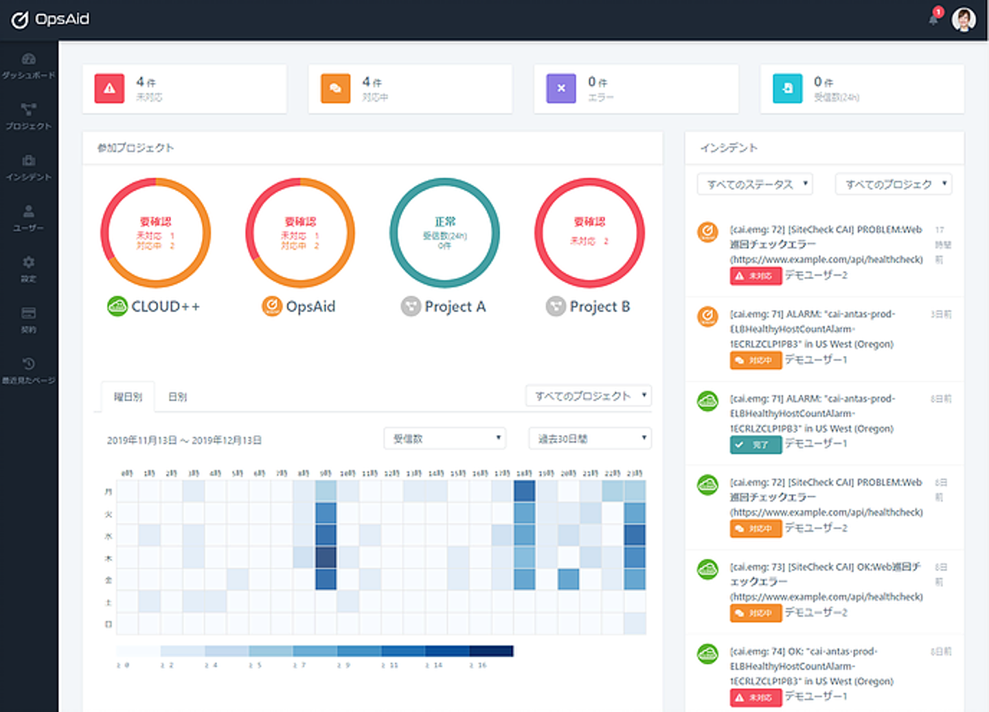
OpsAid(オプスエイド)はシステム管理者、運用エンジニアが日々手作業で行っている「アラート処理」「障害報告」「インシデント管理」「対応手順検索・記録」「エンジニア呼び出し」を自動化し、一括管理できるサービスです。このサービスを使うことで、日々の業務効率化はもちろん、ミス防止、人手不足の解消、運用保守のコストカットも可能です。
複数の監視ツールからのアラートメールを一元管理し、簡単に進捗状況を把握できるダッシュボード機能
インシデントのステータスを瞬時に把握し、対応中の担当者を可視化
インシデントの対応手順を瞬時に確認可能。同時に発生時の情報と、対応ステータスも確認可能。
手作業中心で業務改善を考えている方、コストを抑えて既存業務の効率化を考えている方、運用保守業務を外部委託しているがコスト面で考えている方、、などなど、「業務改善・効率化」を考えている方にぜひぜひ使っていただきたいサービスです。
※無料トライアルもありますよ(笑)
サービスの詳細は【OpsAid_LP】をご覧ください。
リモートワーク、在宅勤務が注目されている昨今。働き方の一つとしてOpsAidを利用してみませんか?
アンタスではITの技術で業務改善・効率化を支えるサービスをこれからも開発し、ITで楽しい未来を作っていきたいと考えています。運用保守から開発まで一貫して対応できるアンタスだからこそできるサービス。そのサービスを考えてみたい方、裏側の大黒柱になってみたい方、考えたサービスをかたちにしてみたい方。アンタスと一緒に実現してみませんか??